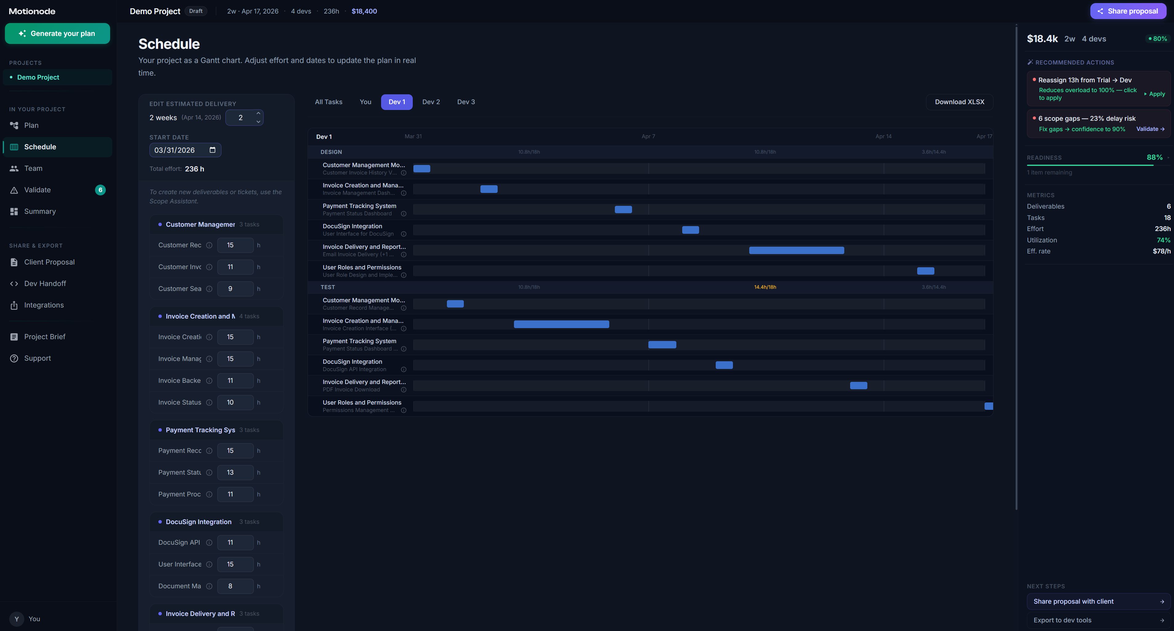
Screenshots of the tool